Rilevamento di emissioni fuggitive di metano
PERCHÉ MONITORARE LE EMISSIONI FUGGITIVE DI METANO (CH₄)
Le emissioni fuggitive di biometano, biogas (contiene spesso più di 50% di metano) e gas naturale (80% - 98% di metano) rappresentano una criticità ambientale ed economica. Il metano è un gas climalterante ad alto potenziale e le perdite non intercettate riducono l’efficienza dell’impianto, aumentano i costi operativi e compromettono le prestazioni ambientali.
Un monitoraggio efficace richiede strumenti in grado di rilevare, localizzare e quantificare in tempo reale le emissioni in modo continuo, senza interferire con il normale funzionamento degli impianti e su aree estese.
COSA FA PROAMBIENTE
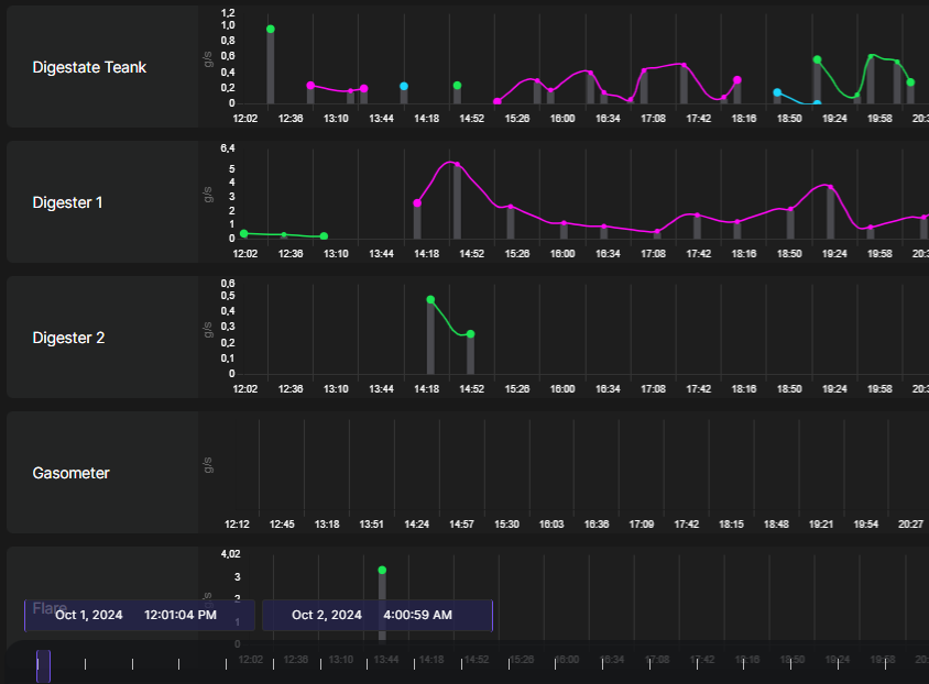
PROAMBIENTE offre un servizio di rilevamento delle emissioni fuggitive di metano basato su tecnologia TD-LIDAR (Tunable Diode LIDAR), un sistema di telerilevamento da remoto, operativo in tempo reale e in continuo, su aree estese fino a 250 m di raggio
Il servizio consente di:
- individuare le sorgenti di emissione
- localizzare le perdite in 3D
- quantificare il tasso di emissione di CH₄
Il telerilevamento avviene con una singola installazione fissa, senza necessità di accesso diretto ai punti critici dell’impianto. I dati raccolti sono accessibili tramite piattaforma cloud, per analisi storiche e supporto alle decisioni operative.
LA TECNOLOGIA TD-LIDAR
Il sistema TD-LIDAR integra più tecniche di misura ottica avanzata, tra cui:
- Tunable Diode Laser Absorption Spectroscopy (TDLAS)
- Differential Absorption LIDAR (DIAL)
- Time Correlated Single Photon Counting (TCSPC)
Un laser a cascata quantica (QCL) emette radiazione infrarossa modulata sulle specifiche righe di assorbimento del metano. Analizzando il segnale di ritorno, il sistema misura la concentrazione di CH₄ lungo il percorso del fascio e ricostruisce in tempo reale la posizione e l’intensità delle emissioni.
Questa configurazione consente rilevamento e quantificazione oggettiva delle perdite, elevata risoluzione spaziale, funzionamento continuo (24h), operatività in diverse condizioni meteorologiche.
COSA OTTIENI
- Identificare rapidamente perdite e anomalie di processo
- Ridurre le emissioni climalteranti di metano
- Migliorare il rendimento e l’efficienza degli impianti
- Ottimizzare gli interventi di manutenzione
- Supportare la rendicontazione ambientale e la conformità normativa
AMBITI DI APPLICAZIONE
- Impianti di biogas e biometano
- Infrastrutture per il gas naturale
- Attività agricole e zootecniche
- Impianti industriali
- Biodigestori, discariche e sistemi di trattamento reflui
PER CHI È QUESTO SERVIZIO
- Gestori di impianti energetici
- Aziende e multiutility
- Operatori industriali
- Soggetti impegnati nella riduzione delle emissioni climalteranti
Vuoi individuare e ridurre le emissioni di metano del tuo impianto?
Contattaci per un servizio di monitoraggio basato su tecnologia TD-LIDAR




