ARES in Karakorum: al via la campagna di misure sulle montagne del Pakistan
ARANDU, Pakistan
Misurare l'ozono, il black carbon, il particolato atmosferico e l’anidride carbonica in Karakorum, per studiare clima e ambiente in un’area ricca di biodiversità e di preziosi ghiacciai, e quindi della risorsa acqua. Questo il monitoraggio atmosferico sperimentale avviato da PROAMBIENTE, EvK2Cnr, INKODE, CNR-DSSTTA e CNR-ISAC con l’installazione del sistema ARES - Autonomous Remote Environmental Station presso Arandu, in Pakistan.
Arandu (3300m) è l’ultimo villaggio pakistano raggiungibile prima di incontrare il Chogo Lungma Glacier, ai piedi del monte Spantik (7027 m) e in prossimità del Central Karakorum National Park. La campagna di misura ad Arandu, parte dello SPANTIK-LAB - Mountain Laboratory for Climate Research, è condotta in collaborazione con Ministry of Climate Change MOCC del Pakistan e l’Environment Protection Agency del Gilgit Baltistan, nell'ambito del progetto Water for Development col supporto di AICS - Agenzia Italiana per la Cooperazione allo Sviluppo e di UNDP - United Nations Development Programme.

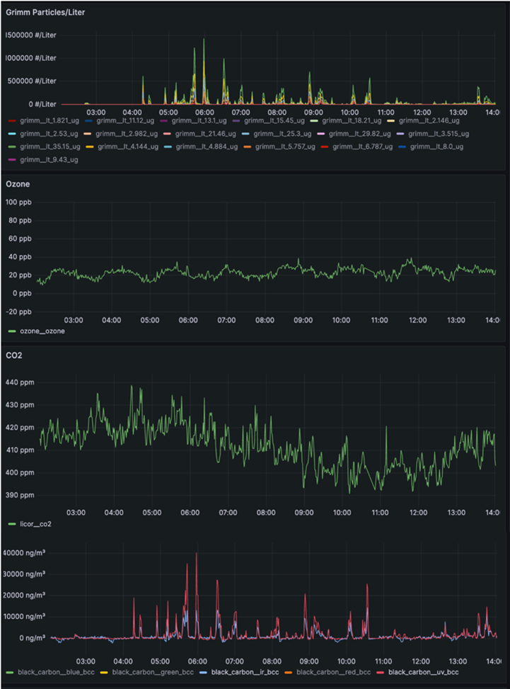
ARES è frutto del lavoro eseguito nell’ambito del PNRR VITALITY ed è la prima stazione “portatile” nata per eseguire monitoraggio climatico–ambientale sulle montagne, in aree remote, rurali o urbane. Grazie all'utilizzo di energia rinnovabile, un apposito sistema di pannelli fotovoltaici e di accumulo energetico, ARES è in grado di eseguire in autonomia misure di diversi composti atmosferici e di parametri meteorologici. Nella configurazione sperimentale installata ad Arandu, il sistema esegue misure di ozono, black carbon, anidride carbonica, PM e distribuzione dimensionale dell’aerosol, oltre ai parametri meteo quali temperatura, pressione, umidità relativa, direzione ed intensità del vento.
Sopra la messa a punto e installazione del sistema ARES nel villaggio di Arandu, Pakistan.
Le prime misure sperimentali mostrano il funzionamento del sistema ARES, monitorato anche attraverso una sofisticata diagnostica interna. Il sistema è stato in precedenza testato all’Osservatorioclimatico CNR di Monte Cimone (2165 m), una delle 13 GAW-WMO global station di alta quota a livello planetario, durante una campagna di misura svolta nell’ambito di ITINERIS – ACTRIS Pilot Access Call.
L'obiettivo di questa campagna di misura è quella di acquisire informazioni su clima e qualità dell’aria in Karakorum, caratterizzando così la composizione dell’atmosfera, permettendo di raccogliere e fornire utili informazioni per la salvaguardia dell’ambiente. Al tempo stesso queste attività consentiranno di mettere a punto il sistema ARES in ambiente remoto e in condizioni estreme, al fine di fornire in maniera continuativa dati essenziali a rafforzare la resilienza climatica, lo sviluppo sostenibile e la sicurezza nella regione, anche con il potenziamento della governance ambientale digitalizzata. Ancora un prodotto dell’eccellenza tecnologica italiana utile per comprendere e mitigare i cambiamenti climatici grazie alla collaborazione con il territorio ed alle imprese che lo hanno realizzato.